One of the first steps to take if you're new to Semrush is understanding your online visibility - where your website can already be found, where your competitors are, and what your goals and areas to improve should be.
To get a quick understanding of your online visibility, follow these steps:
1. Compare Traffic Analytics
The best place on Semrush to understand how a website gets its traffic is the Traffic Analytics tool. Enter a domain and get info on its monthly visitors and their behavior on-site (pages/session, average session duration, bounce rate, etc).
To check your online visibility with this tool, enter your site and a few of your competitors to compare side by side.
If you don’t know who your competitors are, you can follow this workflow.
When you enter multiple domains into this tool, you can see which sites get the most traffic from search, social media, paid search, direct, and referral traffic.
.gif)
With this info, you can benchmark where your competitors are outperforming you to get an idea of what area of digital marketing you should focus on to grow your online visibility.
Since these are your industry competitors, the amount of traffic they are getting can indicate how much more traffic is possible for your site to get if you can grow your online presence.
2. Start a Project
Projects are an 11-tool suite specifically designed to understand and enhance a website’s visibility. Setting up a Project is a great way to manage your own website or a client website as you run campaigns.
To configure a Project, you need to enter the domain name and name your Project. Once you do that, you can start setting up any of the 11 tools in this suite - all of which will focus on the domain entered.

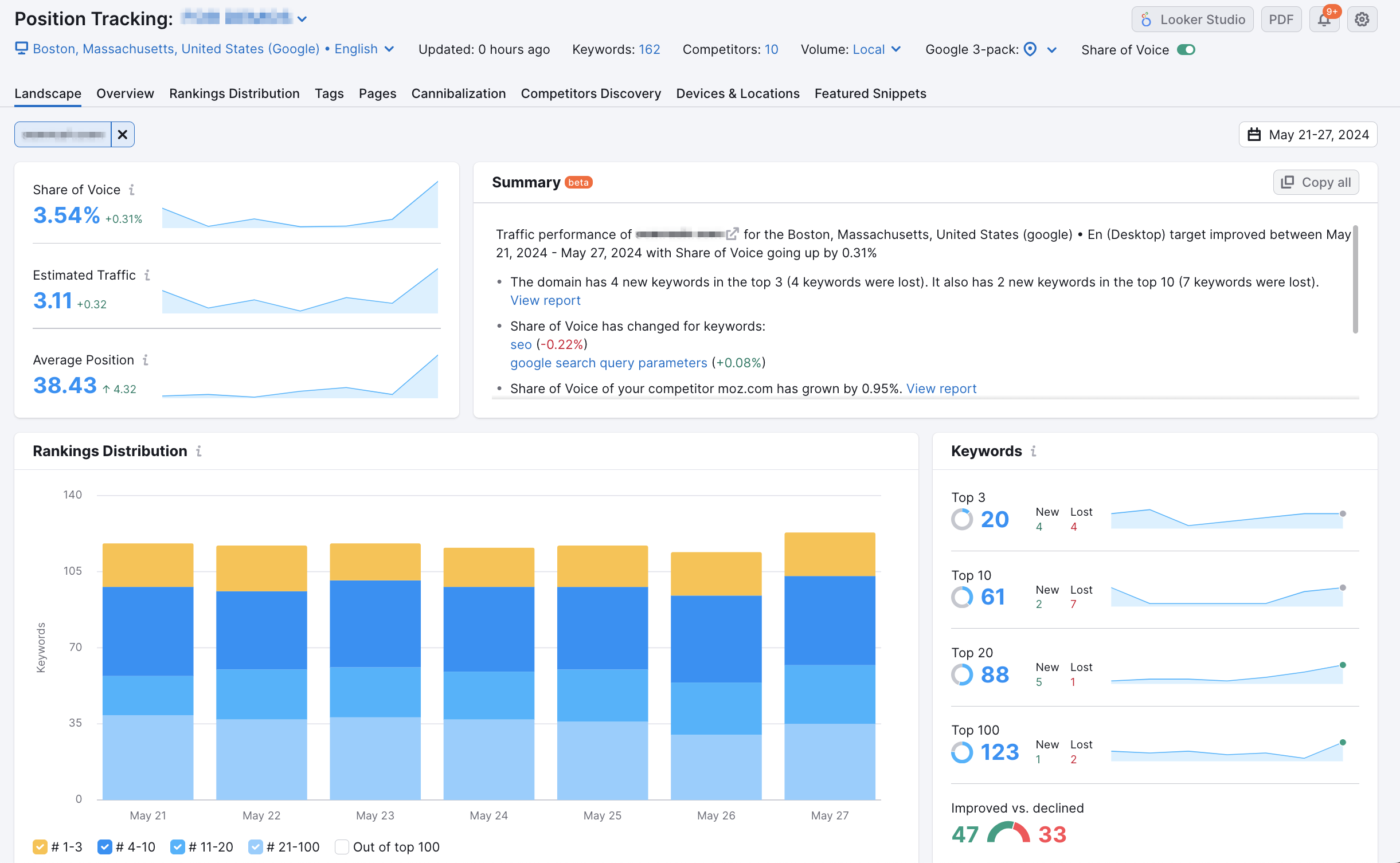
3. Set up Position Tracking
Position Tracking tracks daily rankings on search results pages and measures your website’s visibility with a score that changes as it gains or loses positions for your target keywords.
.png)
Position Tracking is the easiest way to track how any SEO or PPC efforts are performing. The visibility score, estimated traffic, and average position metrics make monitoring and reporting progress simple and transparent.
To start this tool, you need to enter a target location and your website’s target keywords. The visibility score reported by this tool is completely dependent on the target keywords and location being tracked - so make sure you choose the location and keywords that are actually important to your website/campaign.
Below is an example of how the configuration wizard looks during setup.

If you don’t know what keywords to track - no worries. Here’s a list of common sources of keywords you can use.
- Start with the core products, services, and keywords you KNOW are vital to your business
- Upload your keywords straight from Google Search Console into Position Tracking
- Pull keywords from your industry competitors using the Organic Research Positions report on their domain. You can add filters like “keywords containing” that will give you more relevant keyword comparisons
- Expand upon the variations of the core keywords you’ve added by plugging them into our Keyword Magic tool.
Once you start the tool, it will begin gathering data every day on your and your competitors' rankings. You can check your overall status in the Landscape report and your specific keywords in the Overview report.

You’ll get an overall visibility score here that will give you an idea of how well you’re doing in the results and how much you can improve. You can check the specific keywords that you’re ranking for on the second page or below that you want to improve on in the Rankings report.
These keywords can be good starting points for quick wins, and you can use the keywords in this report to plan goals for your SEO and PPC campaigns.
4. Create Your Project Dashboard
The Project Dashboard is another great place to keep your overview progress in mind. This dashboard connects to your Position Tracking campaign from your Project and can also integrate Google Analytics and Google Search Console. This puts all of your top-level metrics in one place.

This will be the best place to monitor your ongoing campaigns as you work towards your goals. Bookmark this dashboard and watch your metrics grow as your campaigns run.
5. Set Goals Based on Your Benchmarks
Now that you have an established starting point for your visibility and a benchmark of where your competitors are, you can set goals.
Choose goals that you can measure, like keyword positions in the top-3 results of Google, % of traffic share from social media, total monthly visits, or total clicks from search (which you can get from Google Search Console).
To help track your progress, you can set up “triggers” in Position Tracking campaign settings that send alerts via email whenever your site breaks a threshold in the SERP.

These triggers can be customized to tell you when your site or a competitor’s rankings change by a certain number or enter or leave a certain threshold of the SERP.

You can now use Semrush Position Tracking via a mobile app. Learn more here.
For quick wins: go back to your Project and set up the Site Audit and On Page SEO Checker tools. These tools will show you issues on your site that should be fixed for quick improvements and give you ideas for improving overall SEO.
As you work towards your goals, make use of My Reports to keep your client or your team on the same page regarding the website’s improving visibility.